Facebook ou Google Ads ? Ce choix paraît anodin. En réalité, il décide si ton premier budget pub te rapporte des ventes… ou finance l’algorithme pour rien. Dans ce guide, je te donne le verdict clair — basé sur mes tests et mes erreurs — pour que tu mettes tes euros au bon endroit dès le départ.
Sommaire :
- Le choix crucial entre Facebook et Google Ads pour votre e-commerce
- La vraie différence entre les deux plateformes
- Facebook Ads en 2026 : pour qui et pourquoi
- Google Ads en 2026 : pour qui et pourquoi
- Le tableau comparatif décisif
- Mon avis honnête sur la question
Le choix crucial entre Facebook et Google Ads pour votre e-commerce
Se lancer avec des fonds limités face aux deux géants publicitaires ressemble souvent à un casse-tête insoluble où la moindre erreur coûte cher.
Le dilemme classique du débutant avec 500-1500€
Tu as entre 500 et 1500 euros devant toi. La peur au ventre, tu crains de tout flamber sans voir la moindre vente tomber. C’est malheureusement le quotidien brutal de la majorité des dropshippeurs qui se lancent en 2026.
Miser sur le mauvais cheval au départ ne pardonne pas. Une erreur de casting ici peut tuer ton projet dans l’œuf.
L’argent est une ressource rare au démarrage. Chaque euro dépensé doit donc suer sang et eau pour générer du profit.
Savoir exactement par où commencer selon ton cas
Je vais te donner les critères exacts pour trancher maintenant. Oublie la théorie fumeuse des manuels marketing, ici on vise le pragmatisme pur pour ton premier test grandeur nature.
À la fin de cette lecture, ton plan d’attaque sera limpide. Tu sauras précisément où investir tes premiers billets pour obtenir des résultats.
Finies les promesses de richesse instantanée. On se concentre uniquement sur la rentabilité réelle.
La vraie différence entre les deux plateformes
Pour choisir, il faut d’abord comprendre que ces deux outils ne jouent pas du tout sur le même terrain psychologique.
Facebook Ads ou la puissance de la demande latente

Sur Facebook, personne n’est là pour acheter. Les gens scrollent leur flux, l’esprit ailleurs. Vous devez donc briser ce scroll et interrompre leur attention avec une offre impossible à ignorer.
C’est la définition même de la demande latente. Vous injectez un besoin chez quelqu’un qui ne vous cherchait absolument pas.
Ici, le visuel est votre arme fatale. Sans une créative percutante, vous restez invisible.
Google Ads et la force de la demande active

Google, c’est l’opposé radical. L’utilisateur tape une requête précise car il a un problème urgent à régler. Il est déjà en mode achat actif, carte bancaire en main.
Vous ne fabriquez pas le besoin, vous y répondez simplement. C’est de la publicité de réponse directe, redoutablement efficace.
La pertinence du mot-clé dicte tout. Vous devez surgir exactement au bon moment.
Le schéma simple entre intention et découverte
Gravez bien cette distinction. Google capte l’intention de ceux qui savent exactement ce qu’ils veulent. Facebook fait découvrir des produits à ceux qui s’ennuient. C’est la base absolue pour arbitrer votre budget facebook google ads.
L’un agit comme un chasseur de tête. L’autre est un pur créateur de désir.
Facebook Ads en 2026 : pour qui et pourquoi
Si votre produit possède un fort impact visuel, la plateforme de Meta demeure une machine de guerre redoutable malgré les années.
Forces entre ciblage et scaling rapide
L’algorithme Andromeda de Meta est devenu effrayant de précision pour dénicher vos acheteurs. Vous pouvez scaler brutalement si votre produit devient viral. La puissance du ciblage par intérêts reste colossale.
C’est le terrain de jeu parfait pour les produits « wow » déclenchant un achat d’impulsion. On parle ici de résultats quasi immédiats.
- Ciblage précis par intérêts
- Capacité de scaling fulgurante
- Format vidéo ultra-engageant

Faiblesses du système entre phase de learning et créas
Mais attention, Facebook dévore le contenu. Vos publicités s’épuisent vite et vous devez renouveler vos créatives constamment. La phase d’apprentissage peut aussi coûter cher au démarrage.
Les CPM grimpent chaque année. Surveillez vos métriques comme le lait sur le feu pour éviter de perdre de l’argent.
Utilisez des outils comme Minea pour espionner les gagnants. Ne réinventez surtout pas la roue.
Le profil idéal pour les produits impulsifs
Si vous vendez un gadget révolutionnaire ou un accessoire de mode, foncez. Le dropshipping classique s’appuie encore massivement sur ce canal. C’est l’endroit rêvé pour tester une nouveauté sans volume de recherche, bien avant d’envisager le duo facebook google ads.
Votre succès dépendra à 80% de la qualité de votre vidéo. Soyez percutant dès les premières secondes.
Google Ads en 2026 : pour qui et pourquoi
À l’opposé du spectacle visuel de Meta, Google mise sur la précision chirurgicale du besoin exprimé.
Forces de l’intention d’achat et de Shopping
Google Shopping est le roi du e-commerce. Tu affiches ton produit, ton prix et ta photo directement dans les résultats de recherche. Le trafic est ultra-qualifié.
Le taux de conversion est souvent bien plus élevé que sur Facebook. Tu touches des gens prêts à sortir la carte.
C’est la plateforme de la prévisibilité. Les résultats sont souvent plus stables.
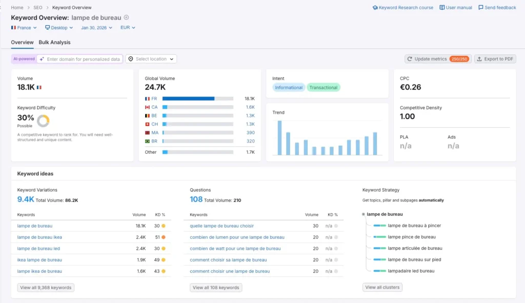
Voici un exemple pour la requête « lampe de bureau » sur l’outil Semrush :

Faiblesses liées à la courbe d’apprentissage
L’interface peut sembler intimidante pour un novice. La gestion des mots-clés négatifs et des enchères demande une certaine rigueur technique. Tu ne peux pas non plus vendre ce que personne ne cherche.
Si ton produit est trop nouveau, personne ne tapera son nom. Tu seras bloqué par le manque de volume.
Idéal pour les niches précises
C’est l’outil parfait pour les produits de remplacement ou les niches techniques. Si quelqu’un cherche une « pièce détachée pour robot X », il doit tomber sur toi.
Les marques établies y trouvent aussi leur compte. Elles protègent leur nom et captent les clients chauds.
Une vision sur le long terme
Google Ads construit un actif plus pérenne. Une fois tes campagnes optimisées, elles tournent avec moins de maintenance que sur Facebook. C’est un marathon, pas un sprint.
La rentabilité s’améliore avec le temps. Le tracking devient ton meilleur allié.
Le tableau comparatif décisif
Pour y voir plus clair entre facebook google ads, posons les chiffres et les faits côte à côte dans un comparatif sans filtre.
Budget minimum réaliste en 2026
Pour Facebook, compte au moins 50€ par jour pour tester sérieusement. Sur Google, tu peux démarrer plus bas sur des niches précises. Mais en dessous de 1000€ par mois, c’est dur partout.
Prépare un budget de test que tu es prêt à perdre. C’est le prix de l’apprentissage.
Temps avant les premiers résultats
Facebook donne des réponses en 48 heures. Google demande souvent une à deux semaines
Sois patient avec l’algorithme de Google. Il apprend plus lentement.
Difficulté technique de prise en main
Facebook est plus intuitif visuellement. Google possède des menus complexes qui peuvent perdre un débutant sans formation.
Shopify facilite heureusement l’intégration des deux. Le tracking se configure en quelques clics.
Type de produit idéal pour chaque canal
| Critère | Facebook Ads | Google Ads |
|---|---|---|
| Produit | Wow / Impulsion | Besoin / Recherche |
| Budget test | 200€ – 500€ | 500€ – 1500€ |
| Difficulté | 4/5 | 2/5 |
| Vitesse | Rapide | Modérée |
| Atout majeur | Créatives | Mots-clés |
Ce tableau résume le verdict du praticien pour 2026. Choisis ton camp selon ta force principale.
Potentiel de scale à grande échelle
Facebook n’a presque pas de limite si ton audience est large. Google est limité par le volume de recherche mensuel sur tes mots-clés. Tu ne peux pas forcer les gens à chercher plus.
Pour dépasser un certain palier sur Google, il faut souvent élargir ses thématiques. C’est plus complexe.
Mon avis honnête : pourquoi je préfère Google Ads
Je vais être transparent avec toi : ma préférence va clairement au dropshipping de niche avec Google Ads.
Voici pourquoi.
Facebook Ads, c’est une course sans fin

Sur Facebook, tu es dans une guerre permanente :
- Course aux produits winners — tu peux tester 5 à 10 boutiques pendant des mois avant de trouver un produit vraiment rentable
- Course aux créatives — tu dois produire, tester, renouveler constamment. C’est un vrai taf à temps plein
- Course contre la concurrence — si tu trouves un winner, tu te fais copier en quelques jours. Guerre des prix. Marges qui s’effondrent
Résultat : même quand ça marche, c’est difficile d’être rentable sur le long terme. Tu dois sans cesse recommencer.
Google Ads, c’est de la data pure
Avec Google, tu te bases sur des chiffres qui existent déjà :
- X personnes tapent « lampe de bureau LED » chaque mois → c’est mesurable
- Tu ajoutes les produits qui répondent à cette requête sur ta boutique
- Tu lances une campagne Shopping qui montre tes produits à ces personnes précises
Simple. Prévisible. Scalable.

Si ton analyse de niche est bien faite — volumes de recherche, concurrence, marges — il est quasi impossible de te planter. Tu ne devines pas, tu lis la demande.
Et surtout : personne ne peut te « voler » une requête Google. La demande existe, elle reste, elle se renouvelle chaque mois.
J’explique toute ma méthode en détail dans mon guide complet du dropshipping avec Google Ads — comment analyser une niche, valider la demande et lancer une boutique rentable basée sur la data.
L’ordre recommandé si tu veux combiner les deux
Une fois rentable sur un canal, l’alliance Facebook + Google devient redoutable — surtout en remarketing. Mais ne divise pas ton budget au départ.
La séquence que je recommande :
- Valider ta rentabilité sur Google Shopping
- Installer ton pixel Facebook + API de conversion dès le jour 1
- Une fois les ventes stables → lancer le retargeting Facebook sur tes visiteurs Google
Le mot de la fin
Le choix est clair selon moi :
- Produit viral, effet wow, achat impulsif → tente Facebook, mais sache que c’est un sprint permanent
- Niche avec demande mesurable, vision long terme → Google Ads, les yeux fermés
Personnellement, je préfère construire sur des données solides plutôt que chercher le prochain winner en croisant les doigts. Mais chaque approche a sa logique — à toi de choisir celle qui correspond à ton style.
Lance ta première campagne. Laisse les chiffres parler. Ajuste.
C’est comme ça qu’on apprend vraiment.

